Call Centre Quality Assurance & Management Made Effortless

Time Champ extends beyond traditional QA to capture all on-call and off-call activities. Get full visibility, monitor real-time agent performance, and improve customer satisfaction through smarter quality assurance.

task tracker image

Smart & Reliable Call Centre Performance Management Software

Get real-time visibility into agent productivity and performance

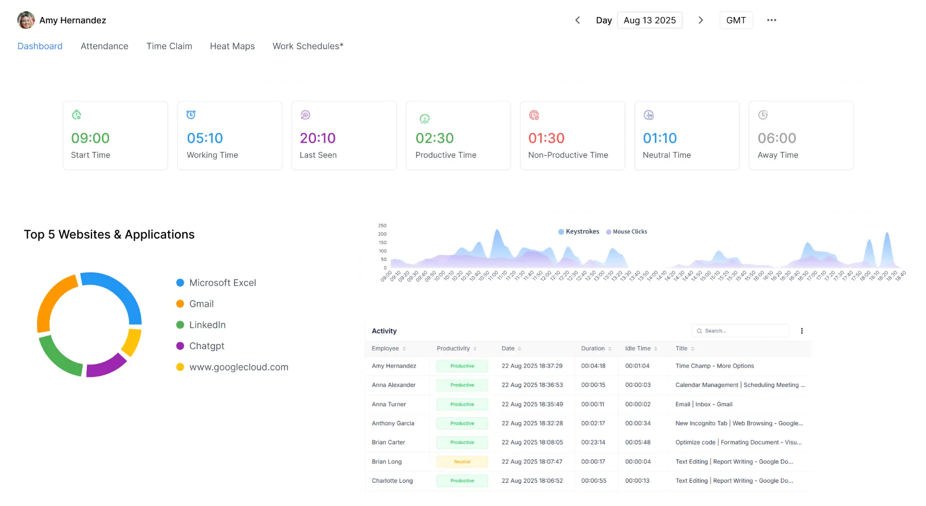
Real-Time Insights for Smarter Decisions

  • Employ data-driven View the activity of agents in real time across tasks, websites, and applications.
  • Use the software Get insights into each employee’s workday from login to logout revealing daily work patterns.
  • Analysing apps and website Automate screenshots to analyse work patterns and ensure transparency.
  • Utilize Time Champ Get live agent activity updates to empower managers to make fast decisions.
track your time

Assess calls and screens to maintain compliance

Audio Capture & Live Screen Visibility

  • Employ data-driven Record system background audio during work hours to ensure a productive environment.
  • Use the software Watch live screen recordings to view real-time work activity.
  • Analysing apps and website Review recordings to check if employees are meeting performance metrics.
  • Utilize Time Champ Securely store all activity records to ensure compliant and accountability.
Projects and Tasks

Drive results while supporting employee work-life harmony

Analytics for Productivity & Employee Well-Being

  • Employ data-driven Obtain insights on employee work patterns, productivity trends, and performance.
  • Use the software Identify overworked or underworked team members for balanced workload.
  • Analysing apps and website Spot burnout risks early from long work hours or irregular activity patterns.
  • Utilize Time Champ Froster a healthier work-life balance using data-driven scheduling and break analysis.
Manual Logs & Bulk Edits

Analyse productivity trends and reduce idle time

Optimise Productivity with Break Insights

  • Employ data-driven Analyse break patterns and work habits to understand employee behaviour and productivity trends.
  • Use the software Get visibility into how frequently and how long agents take breaks.
  • Analysing apps and website Measure productivity at the individual task level productivity for accurate performance insights.
  • Utilize Time Champ Categorise and label data to reveal productivity trends and inefficiencies with visual graphs.
Comprehensive Work Log Reports

Maximise productivity, minimise expenses

Ensure Operational Efficiency & Cost Savings

  • Employ data-driven Ensure operational efficiency by streamlining workflows and maximizing resource output.
  • Use the software Automate time tracking to eliminate manual errors and save working hours.
  • Analysing apps and website Improve agent performance based on real-time productivity insights.
  • Utilize Time Champ Drive cost efficiency through smarter staffing decisions and less resource waste.
Timesheets & Invoice Management

Automate attendance with accurate time keeping

Efficient Time & Attendance Oversight

  • Employ data-driven Manage attendance accurately with automated clock-ins/outs and location-based data.
  • Use the software Get automated reports of attendance, late logins, and irregular absences.
  • Analysing apps and website Record and analyse break timings to maintain work discipline.
  • Utilize Time Champ Verify logged hours with real-time data for payroll and performance reviews.
Comprehensive Work Log Reports
Timesheets & Invoice Management

Personalised analytics for smarter team decisions

Personalised Reports & Actionable Team Insights

  • Employ data-driven Generate detailed performance reports based on productivity, time, tasks, and more.
  • Use the software Give your staff role-based dashboard access to deliver focused insights.
  • Analysing apps and website Analyse specific work hours, dates, or teams to find trends and patterns.
  • Utilize Time Champ Use real-time data to enhance productivity and workflow efficiency.

Insights and feedback that drive growth

Improved Agent Performance & Coaching

  • Employ data-driven Identify performance gaps and workflow inefficiencies accurately.
  • Use the software Provide targeted coaching to fill the skill and knowledge gaps.
  • Analysing apps and website Regularly track progress to make sure that improvements are measurable.
  • Utilize Time Champ Drive seamless calling experiences and higher client satisfaction.
Comprehensive Work Log Reports
Timesheets & Invoice Management

Enhance team efficiency with smooth integrations

Seamless Integration & Workflow Compatibility

  • Employ data-driven Integrates seamlessly with VoIP systems, CRM platforms, and helpdesk tools.
  • Use the software Sync agent activity with tools like Slack, Microsoft Teams, and Zoom.
  • Analysing apps and website Use API integrations to automate workflows and reporting.
  • Utilize Time Champ Run smoothly without affecting your current call center configurations.
Smarter Call Center Operations

Optimise teams with data-driven visibility and control

Without Time Champ

Disconnected systems, scattered workflows, and constant firefighting

real time monitoring

Call Handling Visibility:

No clear call/task time management, leading to poor accountability.

shift scheduling

Agent Productivity Insights:

No visibility into agent activity or productivity.

automated alerts

Real-Time Visibility:

Lack of live data, resulting poor decisions and delays.

payroll image

Automated Alerts:

No instant alerts, leading to missed performance goals.

With Time Champ

A fully streamlined, high-performance call centre environment

attendace monitoring

Call Handling Visibility:

Log time on calls, follow-ups, and wrap-ups easily. to ensure accountability.

shift scheduling monitoring

Agent Productivity Insights:

Insights into who’s active, idle, or overloaded in real time.

automated alerts monitoring

Real-Time Visibility:

Live dashboards enable instant decisions and actions.

payroll calculations

Automated Alerts:

Instant alerts for idle time, missed targets, or shift issues.

Is Time Champ the Smartest Choice for Call Center QA? thinking image

When teams needed sharper insights, effective training, and higher customer satisfaction, Time Champ delivered it right. Empowering managers to measure performance, uphold standards, and ensure consistent customer experiences with data-driven insights.

Organisations that use Time Champ:

timechamp help
Monitor time effectively
project organized
Used accurate data

Call Center QA & Analysis

Smart QA & Performance Insights

Simplified QA for Call Centres

Teams evaluated conversations, analysed agent behavior, and improved service delivery with real-time intelligence.

Enabled call centres to improve call quality, stay compliant, and manage agent activity, all from a single dashboard.

Managers ensured better customer support by conducting faster QA reviews and accessing detailed performance reports.

Time Champ helps to deliver exceptional customer support through streamlined quality reviews and actionable performance reports.

Streamline Quality Assurance in Minutes with Time Champ

Get Started now!

How It Works?

  • 1
    Create an Account
  • 2
    Add Agents & Define Roles
  • 3
    Track & Analyse Calls
  • 4
    Review Quality & Productivity Reports
  • 5
    Optimise Scheduling & Approve Timesheets

Create an Account

Sign up and onboard your entire call centre team in minutes.

signup image

Add Agents & Define Roles

Add team members with ease and define distinct roles for observation and evaluation.

Create Your Tasks

Track & Analyse Calls

Capture and analyse call audio to gain insights into agent performance, conversation quality, and client interactions.

Start Your Timer

Review Quality & Productivity Reports

Get insightful analytics, call quality reviews, and agent scorecards.

Analyze Worklog Reports

Optimise Scheduling & Approve Timesheets

Easily create optimised shift schedules, approve accurate work logs, manage shifts, and automate payroll processing.

Timesheet Approval & Invoice Generation

Use Cases for Call Center Excellence

Task Timer Use Cases
  • Time Management Call Compliance
  • Billing Customer Satisfaction
  • Task Prioritization Quality Assurance
  • Project management Data-Driven Decisions
  • Accountability image Remote Agent Management
  • Performance Evaluation Real-Time Insights & Alerts
  • Task Segmentation Workforce & Shift Management
  • Compliance image Performance Insights
  • Work Hour image Timesheet Automation

Testimonials

review firstperson image

Mayank Grover

Founder, Maxx Solutions

“We struggled with limited visibility into team activity, making reviews and planning tough. Time Champ offered real-time insights, helping us manage time better, reduce idle hours, and improve overall efficiency.”
review thirdperson image

Arwindhan Aravazhi

Deputy Manager at Centaur Billing

“We needed a customisable tool and found Time Champ. From break reports to security and attendance tracking, everything is structured and easy to use. It’s made a real difference, and we recommend Time Champ for boosting workforce productivity.”
review secondperson image

Bijendra Kumar

Sr. IT Executive, Apptad Technologies

“We wanted better visibility without constant check-ins. Time Champ’s intuitive dashboard and insights. It improved productivity and helped managers to make quicker, smarter decisions with clear time usage data.”

Effective Monitoring For High-Performing Remote Teams

Ready to Unlock Your Remote Team's Potential?

active user 100,000+ Users globe image 63 Countries
Get Started now!